博客
关于我
SpringBoot使用prometheus监控
阅读量:169 次
发布时间:2019-02-27

本文共 3623 字,大约阅读时间需要 12 分钟。

本文介绍SpringBoot如何使用Prometheus配合Grafana监控。

1.关于Prometheus

Prometheus是一个根据应用的metrics来进行监控的开源工具。相信很多工程都在使用它来进行监控,有关详细介绍可以查看官网:。

2.有关Grafana

Grafana是一个开源监控利器,如图所示。

从图中就可以看出来,使用Grafana监控很高大上,提供了很多可视化的图标。

官网地址:

3.SpringBoot使用Prometheus

3.1 依赖内容

在SpringBoot中使用Prometheus其实很简单,不需要配置太多的东西,在pom文件中加入依赖,完整内容如下所示。

4.0.0
org.springframework.boot
spring-boot-starter-parent
2.1.3.RELEASE
com.dalaoyang
springboot2_prometheus
0.0.1-SNAPSHOT
springboot2_prometheus
springboot2_prometheus
1.8
org.springframework.boot
spring-boot-starter-actuator
org.springframework.boot
spring-boot-starter-web
org.springframework.boot
spring-boot-starter-test
test
io.micrometer
micrometer-registry-prometheus
1.1.3
org.springframework.boot
spring-boot-maven-plugin

3.2 配置文件

配置文件中加入配置,这里就只进行一些简单配置,management.metrics.tags.application属性是本文配合Grafana的Dashboard设置的,如下所示:

spring.application.name=springboot_prometheusmanagement.endpoints.web.exposure.include=*management.metrics.tags.application=${spring.application.name}

3.3 设置application

修改启动类,如下所示.

@SpringBootApplicationpublic class Springboot2PrometheusApplication {    public static void main(String[] args) {        SpringApplication.run(Springboot2PrometheusApplication.class, args);    }    @Bean    MeterRegistryCustomizer
configurer( @Value("${spring.application.name}") String applicationName) { return (registry) -> registry.config().commonTags("application", applicationName); }}

SpringBoot项目到这里就配置完成了,启动项目,访问,如图所示,可以看到一些度量指标。

4.Prometheus配置

4.1 配置应用

在prometheus配置监控我们的SpringBoot应用,完整配置如下所示。

# my global configglobal:  scrape_interval:     15s # Set the scrape interval to every 15 seconds. Default is every 1 minute.  evaluation_interval: 15s # Evaluate rules every 15 seconds. The default is every 1 minute.  # scrape_timeout is set to the global default (10s).# Alertmanager configurationalerting:  alertmanagers:  - static_configs:    - targets:      # - alertmanager:9093# Load rules once and periodically evaluate them according to the global 'evaluation_interval'.rule_files:  # - "first_rules.yml"  # - "second_rules.yml"# A scrape configuration containing exactly one endpoint to scrape:# Here it's Prometheus itself.scrape_configs:  - job_name: 'prometheus'    static_configs:    - targets: ['127.0.0.1:9090']###以下内容为SpringBoot应用配置  - job_name: 'springboot_prometheus'    scrape_interval: 5s    metrics_path: '/actuator/prometheus'    static_configs:      - targets: ['127.0.0.1:8080']

4.2 启动Prometheus

启动Prometheus,浏览器访问,查看Prometheus页面,如图所示。

点击如图所示位置,可以查看Prometheus监控的应用。

列表中UP的页面为存活的实例,如图所示。

也可以查看很多指数,如下所示。

5.Grafana配置

启动Grafana,配置Prometheus数据源,这里以ID是4701的Doshboard为例(地址:)如图。

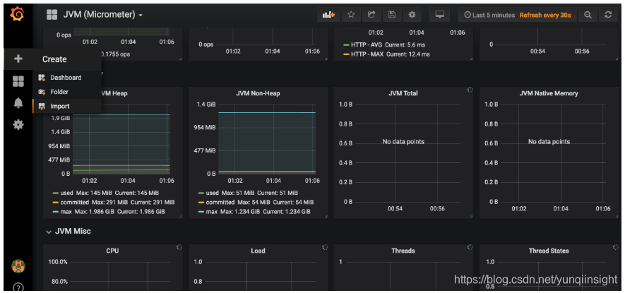
在Grafana内点击如图所示import按钮

在如图所示位置填写4701,然后点击load。

接下来导入Doshboard。

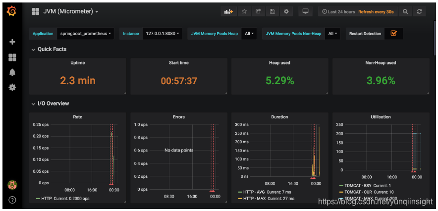
导入后就可以看到我们的SpringBoot项目对应的指标图表了,如图。

6.源码

源码地址:

本文为云栖社区原创内容,未经允许不得转载。

你可能感兴趣的文章
Nmap渗透测试指南之指纹识别与探测、伺机而动
查看>>
Nmap端口扫描工具Windows安装和命令大全(非常详细)零基础入门到精通,收藏这篇就够了
查看>>
NMAP网络扫描工具的安装与使用
查看>>
NMF(非负矩阵分解)
查看>>
nmon_x86_64_centos7工具如何使用
查看>>
NN&DL4.1 Deep L-layer neural network简介
查看>>
NN&DL4.3 Getting your matrix dimensions right
查看>>
NN&DL4.7 Parameters vs Hyperparameters
查看>>
NN&DL4.8 What does this have to do with the brain?
查看>>
nnU-Net 终极指南
查看>>
No 'Access-Control-Allow-Origin' header is present on the requested resource.
查看>>
No 'Access-Control-Allow-Origin' header is present on the requested resource.
查看>>
NO 157 去掉禅道访问地址中的zentao
查看>>
no available service ‘default‘ found, please make sure registry config corre seata
查看>>
No compiler is provided in this environment. Perhaps you are running on a JRE rather than a JDK?
查看>>
no connection could be made because the target machine actively refused it.问题解决
查看>>
No Datastore Session bound to thread, and configuration does not allow creation of non-transactional
查看>>
No fallbackFactory instance of type class com.ruoyi---SpringCloud Alibaba_若依微服务框架改造---工作笔记005
查看>>
No Feign Client for loadBalancing defined. Did you forget to include spring-cloud-starter-loadbalanc
查看>>
No mapping found for HTTP request with URI [/...] in DispatcherServlet with name ...的解决方法
查看>>